Extended Detection and Response (XDR)

Extended Detection and Response (XDR) 2x

Modernize sua pilha de serviços de segurança com um XDR projetado para provedores de serviços

Com os ataques cibernéticos se tornando cada vez mais sofisticados, todas as empresas ficaram vulneráveis. Para proteger seus clientes, os MSPs que oferecem serviços de segurança geralmente precisam escolher entre proteção insuficiente e incompleta ou soluções complexas que são caras e demoradas para serem implantadas e mantidas.


Com Acronis XDR, os MSPs obtêm proteção completa e integrada de forma nativa, desenvolvida para rapidamente prevenir, detectar, analisar, responder e proceder à recuperação de incidentes nas superfícies de ataque mais vulneráveis.

Modernize sua pilha

Integração nativa

  • Previna riscos de forma proativa, detenha ameaças de forma ativa e assegure uma incomparável continuidade dos negócios em conformidade com o NIST.
  • Gerencie e dimensione facilmente com uma única plataforma e agente para oferecer todos os serviços de segurança cibernética, proteção de dados e gerenciamento de endpoints (dispositivos em rede).
  • Atenda aos requisitos de conformidade e proteja dados confidenciais com uma tecnologia de DLP (prevenção de vazamento de dados) baseada em comportamento e uma recuperação de desastres de última geração.

Cibersegurança de alta eficiência, orientada por inteligência artificial

  • Proteja endpoints com visibilidade nas superfícies de ataque mais vulneráveis, incluindo e-mail, identidade e aplicativos do Microsoft 365.
  • Simplifique a análise e a resposta em apenas alguns minutos, orientado pela inteligência artificial – realize investigações mais detalhadas, responda mais rápido e mitigue riscos em grande escala.
  • Automatize com facilidade as ações de resposta para remediação instantânea, a fim de ampliar as operações de segurança e reduzir custos.

Integração nativa

  • Obtenha um ROI superior por meio de uma plataforma centralizada que otimiza as tarefas diárias e reduz os custos.
  • Uma plataforma multilocatária baseada em SaaS com acesso por função, fácil de gerenciar e dimensionar em diferentes ambientes de TI de clientes.
  • Estenda ainda mais com quase 300 integrações, incluindo as mais comuns usadas por MSPs – ferramentas SIEM, PSA, RMM.
Desbloqueie proteção_

Desbloqueie proteção completa com um XDR que abrange o NIST

Pare de depender de soluções de segurança de vários pontos para proteção contra a infinidade de ameaças complexas.

A proteção abrangente de endpoints, superfícies de ataque vulneráveis e dados não precisam exigir várias integrações de soluções, o que introduz necessidades e custos elevados de recursos, silos de segurança, longo tempo para a obtenção de valor e contratação de pessoal adicional.

Com a Acronis, você pode contar com uma única plataforma para proteção holística e continuidade dos negócios, alinhada com padrões do setor estabelecidos, como o NIST, o que permite que você:

Governança

Estabeleça rapidamente estratégias de gerenciamento de riscos e segurança cibernética, defina funções e políticas e garanta supervisão contínua por meio de uma plataforma integrada.

Identificação

Identifique os ativos e dados vulneráveis de múltiplos endpoints que precisam ser protegidos.

Proteção

Proteja proativamente os ativos de TI, dispositivos de endpoint e dados com recursos integrados de backup, DLP e gerenciamento de endpoints.

Detecção

Monitore continuamente com base em inteligência artificial e aprendizado de máquina para detectar ameaças e analisar comportamentos, a fim de proteger contra ameaças avançadas e exfiltração de dados.

Resposta

Analise e responda a incidentes com facilidade em apenas alguns minutos, orientado por inteligência artificial. Automatize ações de remediação para mitigação instantânea e aproveite a recuperação integrada como parte da resposta.

Recuperar

Estabeleça rapidamente estratégias de gerenciamento de riscos e segurança cibernética, defina funções e políticas e garanta supervisão contínua por meio de uma plataforma integrada.

Acronis Cyber Protect Cloud with XDR

Desfrute de uma proteção completa, de alta eficiência e nativamente integrada, desenvolvida para MSPs

Compare nossos pacotes de proteção e escolha o que melhor atende às suas necessidades

A consolidação e a centralização do gerenciamento de serviços é mais fácil e mais acessível do que nunca com a Acronis. Expanda suas capacidades de oferecer proteção holística, defender organizações e oferecer uma resiliência autêntica para clientes e seus dados diante de ameaças cibernéticas modernas.

Acronis EDR

Use as tecnologias de proteção cibernética da Acronis para detectar e responder a ameaças avançadas em endpoints, inclusive com análise orientada por inteligência artificial e resposta com um clique, e aproveite a precificação modular.

Acronis EDR

Use as tecnologias de proteção cibernética da Acronis para detectar e responder a ameaças avançadas em endpoints, inclusive com análise orientada por inteligência artificial e resposta com um clique, e aproveite a precificação modular.

Recursos

Acronis Cyber Protect Cloud

EDR

XDR

Detecção baseada em comportamento

Check
Check
Check

Avaliações de vulnerabilidades

Check
Check
Check

Controle de dispositivos

Check
Check
Check

Backup em nível de arquivo e de sistema

Check
Check
Check

Coleta de inventário (com o RMM)

Check
Check
Check

Gerenciamento de patches (com o RMM)

Check
Check
Check

Pontuação #CyberFit (avaliação da postura de segurança)

Check
Check
Check

Conexão remota (com o RMM)

Check
Check
Check

Remediação, inclusive restauração completa a partir de uma imagem

Check
Check
Check

Continuidade dos negócios (com o Disaster Recovery)

Check
Check
Check

Filtragem de URLs

Nochecl
Check
Check

Prevenção de exploits

Nochecl
Check
Check

Canal de inteligência sobre ameaças em tempo real

Nochecl
Check
Check

Caça a ameaças – Acesso antecipado

Nochecl
Check
Check

Lista de permissões automatizada e ajustável, baseada em perfis

Nochecl
Check
Check

Coleta de dados forenses

Nochecl
Check
Check

Correlação de eventos automatizada

Nochecl
Check
Check

Assistente de GenAI (Acronis Copilot – Acesso antecipado)

Nochecl
Check
Check

Priorização de atividades suspeitas

Nochecl
Check
Check

Resumos de incidentes gerados por inteligência artificial

Nochecl
Check
Check

Visualização e interpretação automatizadas da cadeia de ataque MITRE ATT&CK®

Nochecl
Check
Check

Resposta aos incidentes com um só clique

Nochecl
Check
Check

Contenção total das ameaças, inclusive isolamento e quarentena de endpoints

Nochecl
Check
Check

Manuais de resposta automatizada

Nochecl
Check
Check

Pesquisa inteligente de IoCs, inclusive ameaças emergentes

Nochecl
Check
Check

Reversão específica de ataques

Nochecl
Check
Check

Proteção anti-ransomware com reversão automática

Nochecl
Check
Check

Integração com aplicativos do Microsoft 365 (SharePoint, OneDrive, Teams e Outlook, Entra ID)

Nochecl
Nochecl
Check

Integração com o Email Security (telemetria de e-mail)

Nochecl
Nochecl
Check

Integração com a segurança do aplicativo de colaboração (telemetria de aplicativos do Microsoft 365)

Nochecl
Nochecl
Check

Bloqueio de anexos de e-mail ou URLs maliciosas

Nochecl
Nochecl
Check

Pesquisa de anexos maliciosos em caixas de correio

Nochecl
Nochecl
Check

Bloqueio de endereços de e-mail maliciosos

Nochecl
Nochecl
Check

Encerramento de todas as sessões de usuário

Nochecl
Nochecl
Check

Redefinição forçada de senha de conta de usuário no próximo login

Nochecl
Nochecl
Check

Suspensão de conta de usuário

Nochecl
Nochecl
Check

Serviço de MDR

Nochecl
Check
Check

API pública para EDR

Nochecl
Check
Check

Dúvidas frequentes

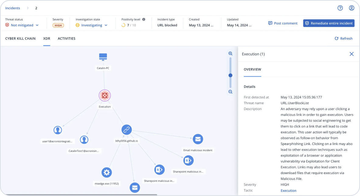
XDR, ou detecção e resposta estendidas, refere-se a soluções de cibersegurança que fornecem proteção abrangente através da integração e correlação de dados de telemetria e inteligência contra ameaças de várias fontes, incluindo endpoints, e-mail, identidade, rede, etc. Essa abordagem permite detecção e resposta estendidas, que abordam ameaças de forma mais holística, indo além dos endpoints, por meio da integração de dados de várias fontes com análises de segurança para fornecer contexto, correlacionar alertas de segurança, possibilitar análises rápidas e respostas rápidas — em diversos sistemas de TI.

Atualmente, as ameaças estão deslocando seu foco para além dos endpoints, devido ao alto grau de infraestrutura baseada em SaaS e em IoT, bem como às práticas de trabalho remoto. Isso significa que a própria periferia de segurança está crescendo além do foco mais restrito nos endpoints, que era o padrão nos últimos anos.

Para combater esses riscos e ameaças dispersos em vários vetores de ataque, como endpoints, e-mail, identidade, etc., os provedores de serviços precisam oferecer serviços baseados em XDR para seus clientes, especialmente aqueles que atuam em setores de alto risco, como finanças, saúde, jurídico, etc. — independentemente do tamanho.

Sim. Os valores cobrados variam de acordo com o dólar, dentro de faixas de preço pré-definidas com antecedência, dando previsibilidade ao seu negócio.

A detecção e resposta de endpoints, ou EDR, é focada na correlação de eventos, informações e análises contextuais e um conjunto de ferramentas de resposta para ameaças e ataques direcionados a endpoints.

A detecção e resposta estendidas, ou XDR, vai além, para garantir uma abordagem mais holística à detecção e resposta, que vai além do endpoint, integrando dados de outros vetores de ataque, como e-mail, identidade, aplicativos de nuvem ou rede. Essa abordagem reduz ainda mais os riscos e garante uma proteção mais completa que vai além do endpoint.

Há uma grande variedade de soluções XDR no mercado, mas a dura verdade é que a maioria delas foi criada para empresas, o que introduz complexidade, custos, requisitos de recursos e tempo para o provedor de serviços.

Quando os MSPs estão considerando que tipo de XDR utilizar, devem ter como meta capacidades que permitam ao MSP oferecer serviços em cima da solução para ambientes de clientes dispersos e diversos com o mínimo de esforço — como console de gerenciamento SaaS, acesso baseado em função, multilocação e integrações de abertura de chamados.

Além disso, como provedor de serviços, você precisa pensar em escalabilidade; você pode fornecer serviços com base na solução XDR com seus recursos existentes e atrair mais negócios também levaria a maiores requisitos de recursos e custos? Inovações como análise de ataques orientada por inteligência artificial, experiência de inteligência artificial generativa e resposta a incidentes com um único clique, juntamente com integrações de soluções nativas que vão além das capacidades padrão de segurança cibernética, bem como o suporte de um serviço MDR, podem ajudar a otimizar seus serviços, reduzir custos, requisitos de recursos e o tempo para obter valor.

Ajuda do produto

Encontre respostas para as suas perguntas sobre o Acronis Cyber Backup em nossas perguntas frequentes, na base de conhecimentos e na documentação.

Suporte técnico

Customers with an active subscription license are entitled to 24/7 technical support. Follow the instructions at the Technical Support Site to get prompt support by phone, chat or e-mail.

Usamos cookies para melhorar sua experiência de navegação.